En esta página se describen las posibles configuraciones que se pueden aplicar a la ventana de dashboard en Soax.
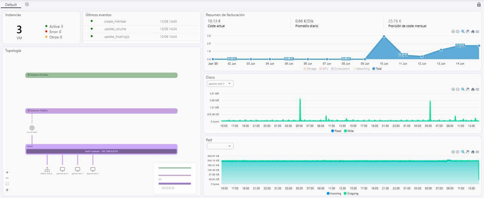
Una vez accedemos por primera vez a la plataforma, podremos observar el dashboard Default (por defecto) que será de la siguiente manera:

Se visualizan los diferentes widgets presentados donde podemos ver la topología de nuestro proyecto, resumen de número de instancias y su estado, últimos eventos realizados en el proyecto, resumen de facturación, etc.
En esta sección podremos conocer las diferentes configuraciones que se pueden realizar sobre el dashboard de Soax.
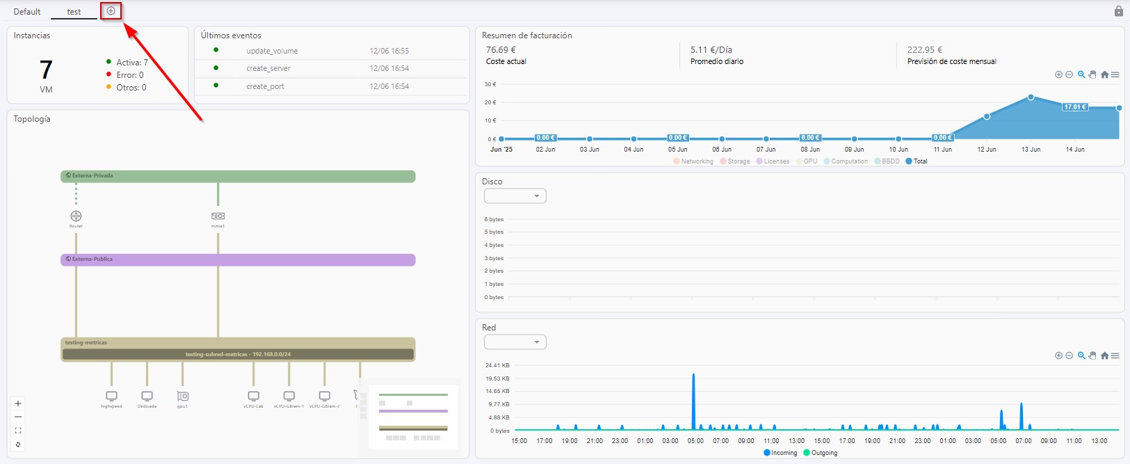
Soax brinda la posibilidad de crear un nuevo dashboard seleccionando la opción de
, añadiendo su nombre y confirmando la creación posteriormente.

Al crear un nuevo dashboard, aparecerá con los widgets por defecto.
Soax también permite editar un dashboard existente seleccionando en el simbolo de candado.

Tras desbloquear la edición del dashboard, podremos realizar diferentes acciones:
.Aparecerá en la esquina superior derecha una papelera para eliminar.
Restablecer el dashboard al de por defecto, seleccionando el símbolo de
.
Añadir nuevos widgets seleccionando la opción de
. Se podrán seleccionar los widgets que se requieran según el tipo de gráfico y la métrica. Podremos seleccionar del desplegable:

Tras conocer las diferentes funcionalidades que se ofrecen en el dashboard de Soax, puede observar un ejemplo de como gestionar tu propio dashboard fácilmente:
