El Command Center o Centro de Comando, es el portal web que permite la gestión de las copias de seguridad tanto de las máquinas virtuales de nuestro hipervisor, servidores de datos y bases de datos.
Una vez el usuario recibe las credenciales para el acceso al panel de gestión de Commvault, podrá acceder a través del siguiente enlace:
Una vez dentro del portal de acceso, se deberá ingresar las credenciales mediante el siguiente formato:
Usuario: usuario
Contraseña: P4ssw0rd
Acto seguido, se le preguntará al usuario que compañía (proyecto) desea administrar. Una vez seleccionado se le redirigirá automáticamente al panel de control.

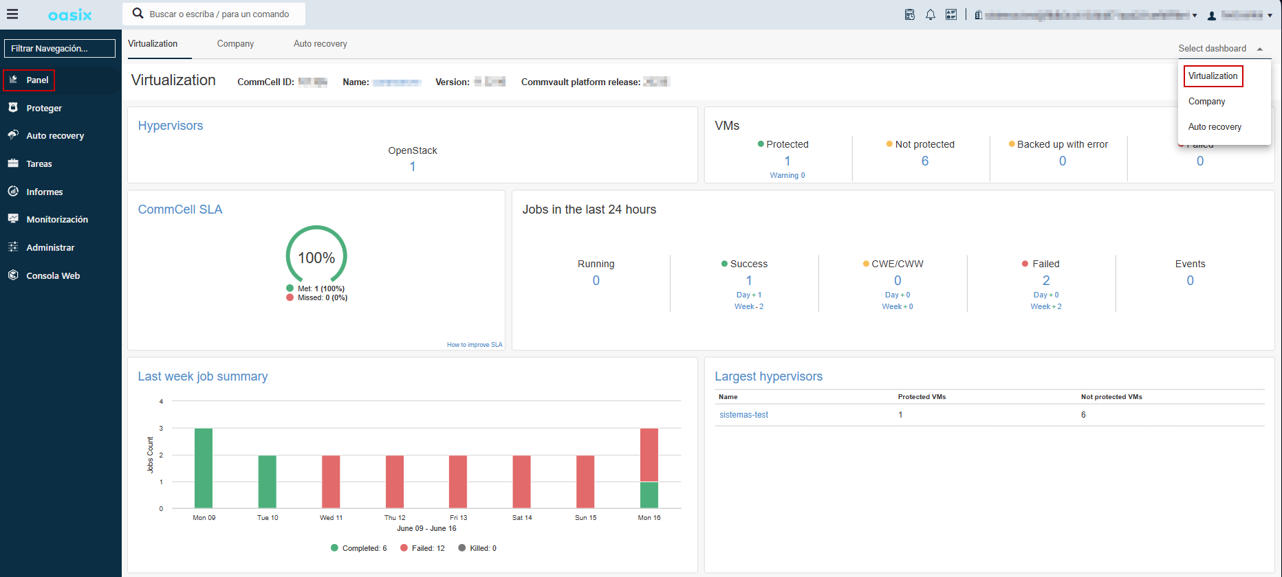
En el primer acceso a commvault aparecerá siempre la pantalla de Panel, que muestra un resumen de los backups y el estado de la empresa, del hipervisor o de recuperación de desastres.
El panel de empresa muestra al usuario información sobre el estado de las tareas de copias de seguridad/restauración, número de servidores protegidos y errores detectados de la compañía seleccionada.

El panel de virtualización muestra información sobre el hipervisor conectado, en este caso, OpenStack. En este panel se muesta información similar a la del panel de empresa con la diferencia de contar con la posibilidad de poder observar el número total de servidores que se encuentran conectados con el proyecto.

En el caso de ejecutar una operación de restauración, en este panel se podrá observar el estado de las tareas en ejecución, las completadas y las posibles fallidas.

En el panel proteger podremos acceder a la ventana de Virtualización y al apartado de Base de Datos.
En virtualización podremos observar las máquinas virtuales de las que tenemos al menos una copia. Podremos ver tanto el nombre de la instancia como el del hipervisor y el del VMgroup. También podremos consultar el estado de la máquina, cuando se hizo el úlitmo backup, el tamaño de la misma y el plan que tiene asignado.
Si tiene alguna instancia en su proyecto pero no le ha hecho aún ninguna copia, no aparecerá en esta ventana.

En esta ventana podremos tanto administrar como restaurar las copias que se requieran, para más información: Restaurar Copias
También podremos consultar los VMgroups que tenemos creados y podremos administrarlos, ver el último backup y el plan que tiene asignado.

En este apartado, podremos consultar las bases de datos que tenemos con copia de seguridad, podremos ver tanto la instancia, como la propia base de datos y si hemos realizado algún clon de la misma.

Para poder hacer backup de una base de datos es necesario instalar el agente: Instalación Agente BD.
En el apartado de Tareas podremos consultar tanto las tareas en curso como el historial de tareas de un determinado tiempo. En esta ventana también podremos ver si ha fallado alguna copia de seguridad de las instancias y el error que proporciona.


En la ventana de informes podrás consultar tanto resúmenes de las tareas de backup, como configurar un informe de las copias que se van realizando.

En el apartado de monitorización, podremos consultar tanto las Alertas como los eventos que han suceedido y también si se ha detectado alguna actividad de archivo inusual.

En Definiciones de Alertas, podrá configurar las alertas que requiera para su proyecto. Configurar Alertas


En la ventana de administrar podremos consultar y crear los planes para que se ejecuten las copias de seguridad, cambiar el tema y la apariencia de la compañia en la web y administrar los usuarios de la compañia y los certificados.
Podremos tanto administrar y modificar como crear un plan de backup para asignarlo a un VMgroup y comenzar a hacer copias de seguridad con la frecuencia y retención que indiquemos.

Para más información sobre los planes, visite:
En esta pestaña podrás cambiar tanto la apariencia como la marca blanca de la compañia.

En este apartado podremos gestionar los accesos a la compañia y administrar las credenciales de acceso almacenadas.



Una vez ya conoce todos los paneles de la compañia, puede comenzar a configurar las copias:
Iniciación a Commvault primeros pasos en commvault uso de panel de gestión de commvault Administración commvault